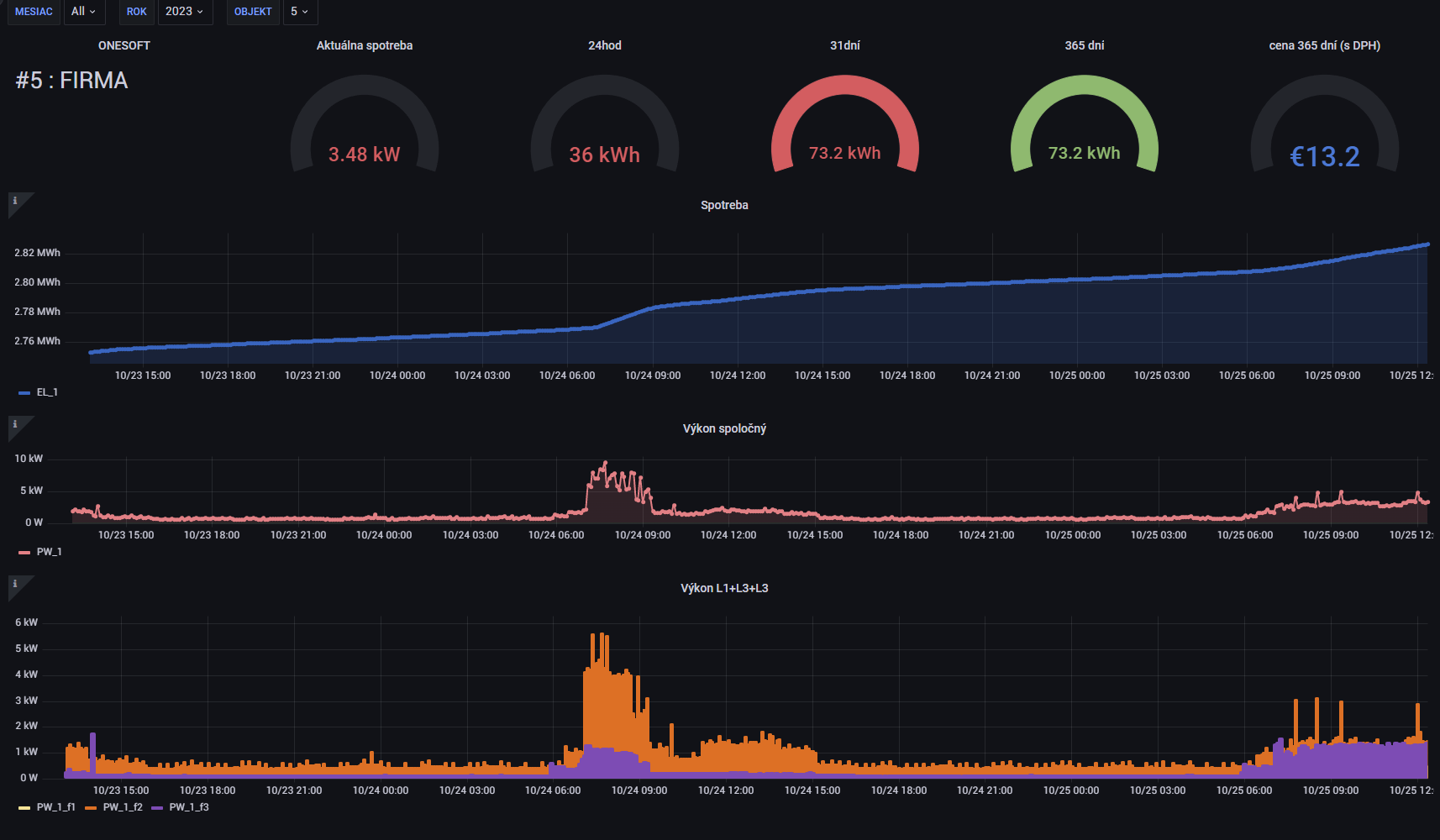
Webová analýza a interaktívna vizualizácia
Webová populárna aplikácia GRAFANA, ktorá umožňuje:
- interaktívnu vizualizáciu vašich dát a ich analýzu
- možnosť napojiť vaše data z meračov spotreby elektrickej energie, meračov tepla, vody,…
- podporované sú databázy ako MySQL, Postgres, Microsoft SQL Server,…
ONLINE – Príklad zobrazenia spotreby elektrickej energie – nutné prihlásenie
meno: [OneSoft]
heslo: [OneSoft]
| POŽIADAVKY na HW a SW | |
| ZÁKLAD LAN (prístup na zariadenie v LAN sieti) | 
 | 
| ZÁKLAD INTERNET (prístup na zariadenie cez INTERNET do LAN siete) | 
 | 
 
			
					

